Hououin Kyouma@andriyanoff
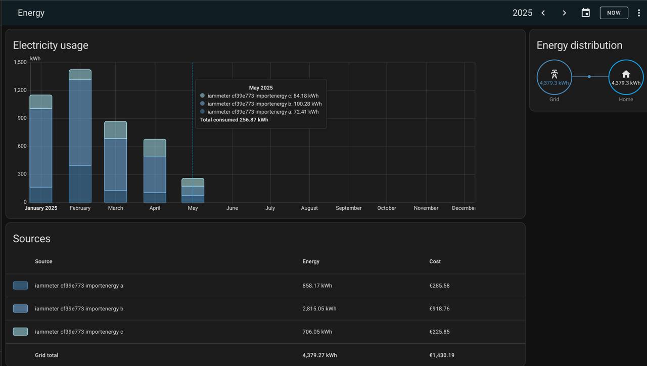
на трех фазах сидите, красота
2025-05-15 22:07:42
Στασσκι Αντονοφφσκι@stasskiantonoffsky
Правда раскидали их так себе - почти 60% одна фаза забирает. Все хочу пригласить электрика перекидать
2025-05-15 22:09:17
Hououin Kyouma@andriyanoff
У меня на прошлой квартире было 2.5 фазы до поры до времени, потом обрыв, 400 вольт, хвох пыщ пыщ, срабатывание защиты. В итоге отделался одним конденсатором)
2025-05-15 22:10:23
Hououin Kyouma@andriyanoff
не, это какая-то апишка, он мне предложил ее подключить, я и согласился
2025-05-15 22:14:02
Στασσκι Αντονοφφσκι@stasskiantonoffsky
Хм, ну т.е. панелей солнечных нет или они есть но отдают все в сеть как обычно на кипре?
2025-05-15 22:14:32




